Control Requirements
COM-02: Centralized Logging Solution
Implementation of centralized logging for system and application monitoring with access controls
Control Description
A centralized logging solution is implemented to collect system and application logs for monitoring and alerting purposes. Only appropriate individuals have access to the logs to help ensure that they are protected from alteration.
Plain Meaning
This control requires implementing a centralized system that collects all logs from various applications and systems in one place. The logs should be protected from unauthorized access and modification, with only authorized personnel having access to view and manage them. This ensures logs remain reliable for security monitoring and compliance purposes.
Implementation
Grafana Stack (Loki, Promtail, Prometheus) Implementation
Grafana Dashboards Overview

Grafana Alert Rules

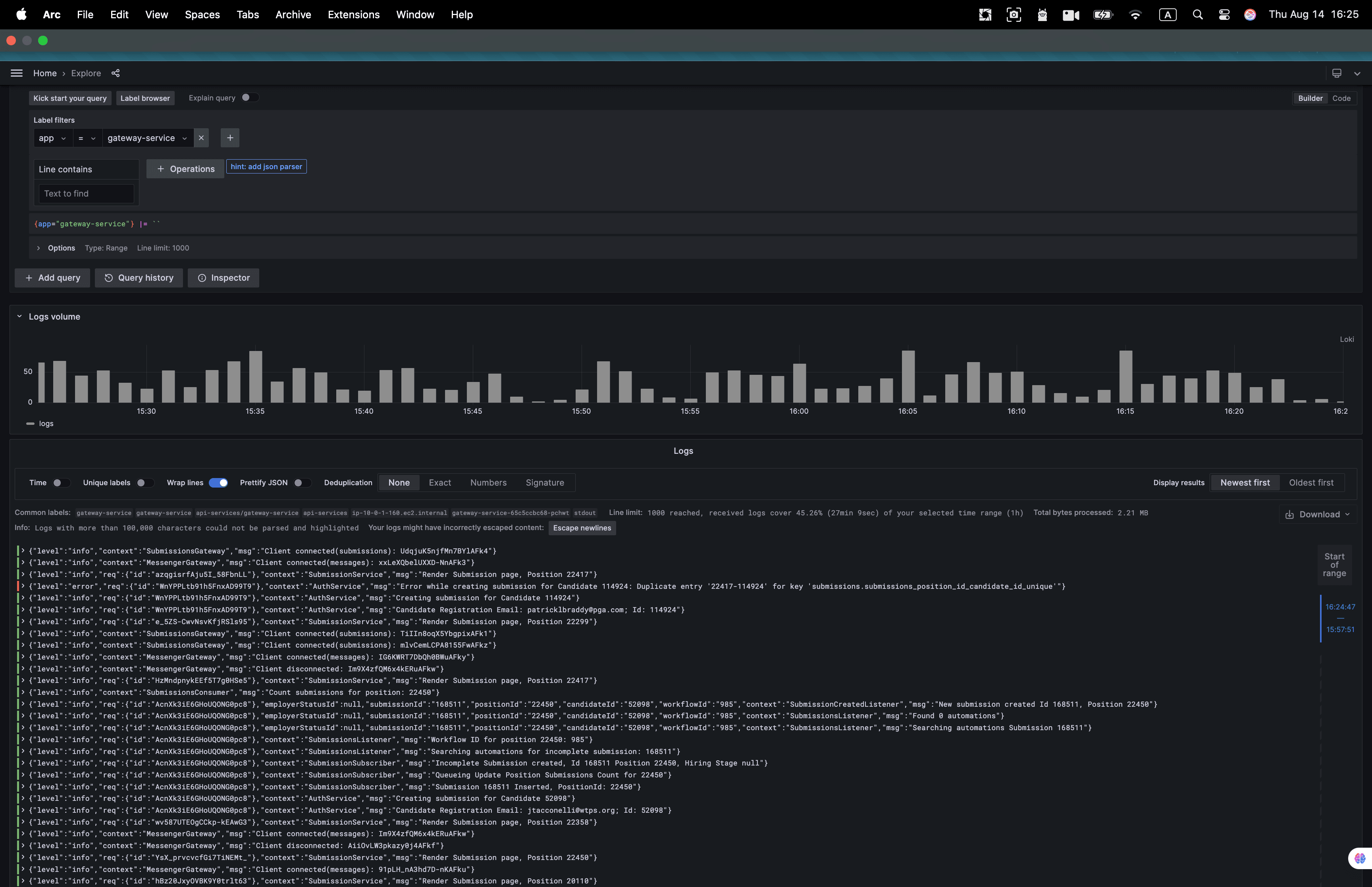
Grafana Loki Logs Interface

Log Query and Analysis

Error Monitoring Dashboard

AWS CloudTrail Event History

Related Controls
Monitoring and Logging
- COM-03: Log Retention and Archival: Log retention policies and procedures
- COM-04: Log Monitoring and Alerting: Automated log monitoring and alerting
- COM-05: Log Access Controls: Access controls for log data
- COM-06: Log Integrity and Tampering Prevention: Log integrity protection
- COM-07: Log Analysis and Reporting: Log analysis and reporting procedures
- COM-08: Quarterly Internal Network Scans: Security scanning and monitoring
- COM-09: Annual External Scanning: External security assessments
- COM-10: Security Event Monitoring: Security event detection and response
Access Management
- LS-04: Access Authorization: Access authorization for log systems
- LS-05: Access Review: Regular access reviews for log access
- LS-07: Privileged Access Management: Privileged access to log systems
- LS-16: Encrypted Transmissions: Encrypted log transmission
Incident Response
- IR-01: Monthly Incident Review: Incident review using log data
- IR-02: Incident Management Process: Incident response procedures
Data Security
- DS-03: Data Classification and Handling: Classification of log data
- DS-06: Data Retention and Disposal: Log data retention policies
Related Links
Leadline Architecture Design
- Observability & Monitoring: Comprehensive observability stack with Prometheus, Grafana, Loki, and monitoring best practices
- SSDLC Security Practices: Secure Software Development Lifecycle implementation and security toolchain